

The Internet of Things (IoT) is the idea that everyday objects are embedded with sensors, software, and wireless connectivity to collect data about themselves and their environment. In this blog post, we describe how we used IoT technology to enable a digital transformation for one of our customers in order to improve the health of people in workplaces.
Modern canary in the coal mine
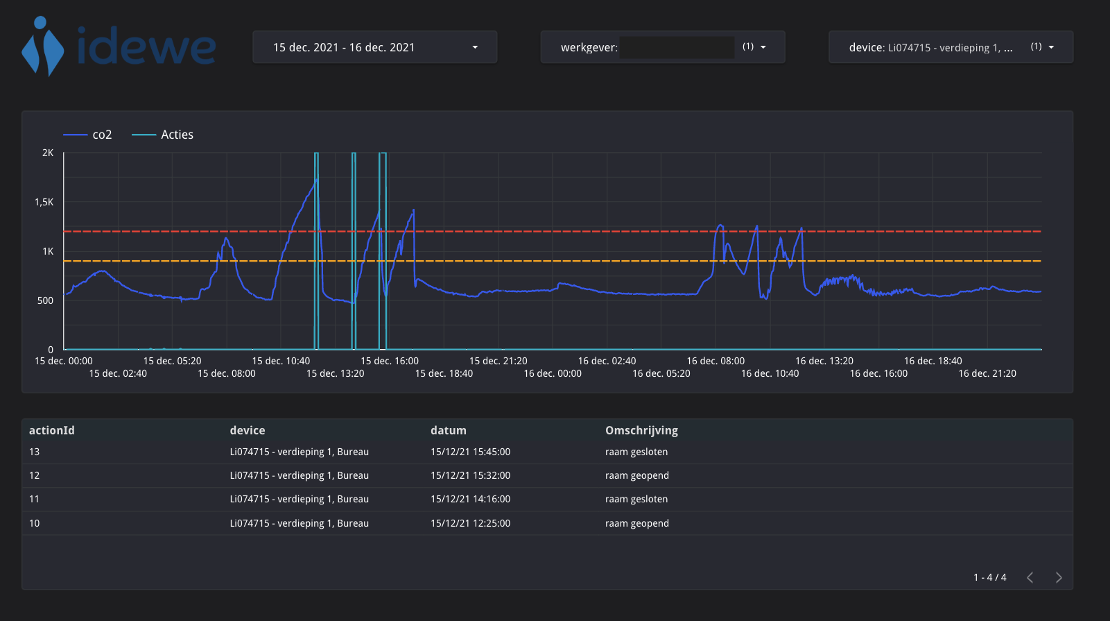
Our customer IDEWE is an external service for prevention and protection at work. The organization is fully committed to improving the working climate for its clients. To help IDEWE in its goal, we’ve built them an application that helps with external exposure assessment. This application, based on IoT, gathers data from sensors at different locations to visualize long-term measurements and the effects of taken actions. A solution was needed that allowed non-intrusive placement of sensors over a period of time and could display measurements in a dashboard without much configuration.
With this application, IDEWE is able to go from discrete measurements to continuous monitoring and formulating recommendations to improve people's health in real-time. How exactly? IDEWE uses a device called Little Lilly in the shape of a yellow bird. Using sensors, the Little Lilly is able to gather CO₂, temperature, relative humidity and Volatile Toxic Organic Compounds (VTOC). The little bird also features an indicator light to indicate low (green) or high (red) CO₂ levels. The device's form factor is a nod to the canaries used in coal mines to warn miners of decreasing air quality.

Our application collects the data from Little Lillies and visualizes that data in a dashboard filtered by location, period or sensor. If any actions are taken, e.g. opening a window or turning on the A/C when a Little Lilly reports a high CO₂ concentration, they are displayed in the dashboard as well. That way, users can immediately see what effect those actions had on the measurements.
The remainder of the blog describes how to securely ingest the telemetry data from IoT devices (Little Lillies) into a data platform with the necessary analytics dashboards for IDEWE to use.
MQTT as a lightweight communication protocol
In some situations where (IoT) devices are used, the communication channels or networks are unreliable and reliable communication is still required. For example, a car with sensors could drive through a tunnel and temporarily lose connection. Typically, IoT devices are small and resource-constrained, which implies the need for a very lightweight communication protocol.
For these reasons, MQTT is used as communication protocol. It is an OASIS standard messaging protocol for IoT and is designed as a lightweight publish/subscribe messaging transport to enable small devices with low network bandwidth and resources. MQTT scales to millions of devices. With persistent sessions and quality of service levels, MQTT supports reliable message delivery for unreliable networks. The solution is a protocol on top of TCP and is independent of the type of network used (Wi-Fi, 4G/5G, LoRaWAN, ...).
The following picture illustrates how MQTT makes use of a broker to facilitate publish/subscribe communication. Note that this MQTT broker should not become the single point of failure and needs to be highly available and scalable. For our project at IDEWE, we used the Google IoT Core solution, which has a fully managed MQTT broker out-of-the-box to address these requirements. IoT Core runs on Google’s serverless infrastructure, which scales automatically in response to real-time changes.

Security is crucial
With more and more data being collected every day and more devices present in our daily lives, the topic of security is more important than ever when designing an IoT solution:
- IoT devices are spread in all sorts of uncontrolled environments in the field, which makes them vulnerable for attacks.
- IoT devices sense a wide range of telemetry in people's cars, homes, working environments or even the public space. Some of this data is not meant for public eyes and should be protected as sensitive data.
- Data leaks risk serious damage to the reputation of the affected companies.
Security is always a matter of introducing security measures at different levels to make it as difficult as possible for an attack to succeed. There are three levels on which an IoT solution can be secured:
- Network Level: One way to provide a secure and trustworthy connection is to use a physically secure network or VPN for all communication between clients and brokers. This solution is suitable for gateway applications where the gateway is connected to devices on one side and with the MQTT broker on the other side. However, in a more public setting, a physically secure network or VPN is not always an option. In that case, the other levels of security are crucial.
- Transport Level: When confidentiality is the primary goal, TLS/SSL is commonly used for transport encryption. This method is a secure and proven way to make sure data can't be read or tampered with during transmission. Moreover, it provides client-certificate authentication to verify the identity of both sides.
- Application Level: On the transport level, communication is encrypted and identities are authenticated. The MQTT protocol provides a client identifier and username/password credentials to authenticate devices on the application level as well. These properties are provided by the protocol itself. Authorization or control of what each device is allowed to do is defined by the specific broker implementation.
With the MQTT protocol, both the transport-level encryption, and the application level authentication using protocols such as OAuth can be applied. More specifically, when using the Google IoT Core MQTT broker, it is required to encrypt all communication using TLS, authenticate clients using mutual TLS certificates, and with every communication authenticate using a valid JWT token that is signed by the correct certificate. Furthermore, only devices known to IoT Core's device manager and bound to a gateway (if used) are allowed to publish their telemetry data.
This results in a highly secure IoT environment to get telemetry data from the edge into the cloud.


Standardize protocols and message formats to enjoy flexibility
Being able to try out multiple types of devices and communication network technologies is key when designing and evolving an IoT solution. Devices evolve constantly. Not being stuck with a specific kind allows you to keep up with the new possibilities or integrate existing legacy devices when needed. Some types of devices and/or network technologies might work perfectly in specific environments, but don’t work in other environments. For example: in office environments, there might be Wi-Fi connection or 4G/5G, but in remote areas this might not be the case. Network technologies geared towards longer ranges, such as LoRaWAN are then necessary. LoRaWAN allows a single device to communicate across 10-20 km (world record is even set to 700 km). In other cases, some devices might also not have enough power to use Wi-Fi or 4G/5G. In these cases, LoRaWAN networks can also help, as they require very low power consumption when communicating. For legacy devices using very old or proprietary communication technology, a combination of devices and a gateway that supports this technology might be needed. The gateway is then responsible to adapt to a more standard protocol like MQTT.
For the Little Lilly project at IDEWE, we only standardized the communication protocol and message format being ingested. We kept full flexibility regarding the device type and network technology, as long as MQTT is used and an agreed upon message structure. An example message format is given below:
{
"version": "2.0.0",
"deviceId": "Li074726",
"timestampEpoch": "1643100924.268599987",
"timestampUtc": "2022-01-25T08:55:24.268600Z",
"metrics": [
{
"name": "co2",
"value": 805,
"unit": "ppm"
},
{
"name": "temperature",
"value": 78,
"unit": "celsius"
},
{
"name": "humidity",
"value": 29,
"unit": "percent"
},
{
"name": "tvoc",
"value": 78,
"unit": "ppb"
}
]
}
Note that this is a simple example. Depending on the use cases you want to support, a more advanced format might be advised. This example telemetry message contains the reported CO₂ value, the timestamp when it was measured, and an identifier to know where or on which Little Lilly device it was measured.
In addition to the actual message format, MQTT also requires a topic to publish messages to. The way topics are structured is called a topic namespace. This topic namespace also needs to be part of the agreed upon structure. For example, when using Google IoT Core, a device can publish its telemetry data to a topic with structure `/devices/Li074715/events` and its state data to a topic with structure `/devices/Li074715/state`. Google does not impose any message format structure itself.
Transform your business insights and services by combining IoT telemetry with other enterprise data
A pure IoT solution allows you to put IoT devices everywhere and sense for example the current CO₂ levels by subscribing with a mobile device to the MQTT broker. If we stop there, then we are not realizing the full potential of IoT. A next step is to get insights into the evolution over time of these measurements. For this, we need to persist and get access to the history of CO₂ measurements.
MQTT is lightweight and designed for high scalability. For that reason, it does not offer a durable persistence of the MQTT messages, but directly pushes the messages to subscribed consumers of this data. Only a limited buffer is supported to have reliable communication.
Google IoT Core solves this with an MQTT bridge, which automatically publishes all MQTT messages onto a more durable pub/sub solution, i.e. Google Pub/Sub. This is also a more general purpose pub/sub component, which allows it to more easily connect to other software systems you may use.
For IDEWE, the MQTT bridge allowed us to ingest the telemetry data into a data platform. That data is then visualized in a dashboard for analyzing the evolution of CO₂ levels in schools, offices, restaurants, and other work places.

We used a combination of Google Dataflow based on the Apache Beam programming model, Google BigQuery and Google Data Studio to construct this dashboard. By using these fully managed services from Google, setting up a future-proof IoT and Data architecture is fairly easy to do. It’s also not hard to set up extensions with additional measurements and sensors (temperature, humidity, light, sound, ...), or even actuator IoT devices.

Having this IoT data as part of an enterprise-grade data platform allows it to go to the next level and combine the IoT data with other datasets you may have available in your enterprise. Designing this data as a product or a group of products in a Data Mesh then becomes more important, but that is another topic for another blog series. ;)
Conclusion
With the above solution, ACA Group has enabled IDEWE to augment their existing services or even introduce completely new services to their customers. The end result is a digital transformation in which the well-being and health of employees in the workplace (and children in schools) are improved using new technology and possibilities. Ultimately, the use of IoT devices for health monitoring is still in its early stages, and many more devices will become available in the future. However, these devices provide an easy way for people to improve their health without constantly being present. So far, the data collected from these devices has shown that people can make changes to their daily routine based on the data collected and improve their health.
The Internet of Things is changing how we live, work and play. If you want to learn more about this fascinating concept, contact us today. We’ll gladly help you make the most informed decision possible for your IoT project needs.
What others have also read


Our Business expert in Energy Utilities Tom Claus headed to Energy Mission, and came back with some new insights… and a wake-up call for companies and (government) agencies.
Read more

Enlit is Europe's largest event on energy transition. Tom Claus and Sven Sambaer went on behalf of ACA Group to meet up with customers and partners, and to keep their eyes open for new ideas and the latest trends. A report on the energy trilemma, the car battery as guardian of the balance in the distribution network, and smart metering 2.0.
Read more

November 30, 2023 marked a highly anticipated day for numerous ACA employees. Because on Ship-IT Day, nine teams of ACA team members, whether or not supplemented with customer experts, delved into creating inventive solutions for customer challenges or for ACA Group itself. The hackathon proved to be both inspiring and productive, with at the end a deserved winner! The atmosphere in the ACA office in Hasselt was sizzling right from the early start. Eight out of the nine project teams were stationed here. During the coffee cake breakfast, you immediately felt that it was going to be an extraordinary day. There was a palpable sense of excitement among the project team members , as well as a desire to tackle the complex challenges ahead. 9 innovative projects for internal and external challenges 🚀 After breakfast, the eight project teams swarmed to their working habitat for the day. The ninth team competed in the ACA office in Leuven. We list the teams here: Chatbot course integration in customer portal System integration tests in a CI/CD pipeline Onboarding portal/platform including gamification Automatic dubbing, transcription and summary of conversations publiq film offering data import via ML SMOCS, Low level mock management system Composable data processing architecture Virtual employees Automated invoicing If you want to know more about the scope of the different project teams, read our first blog article Ship-IT Day 2023: all projects at a glance . Sensing the atmosphere in the teams Right before noon, we wondered how the teams had started and how their work was evolving. And so we went to take a quick look... 👀 1. Chatbot course integration in customer portal “After a short kick-off meeting with the customer, we divided the tasks and got to work straight away,” says Bernd Van Velsen. “The atmosphere is great and at the end of the day, we hope to present a result that will inspire the customer . In the best case, we will soon be able to use AI tools in a real customer project with the aim of making more optimal use of the customer's many data.” “The Ship-IT Day is an annual tradition that I like to participate in,” says Bernd. “Not only because it is great to collaborate with colleagues from other departments, but also because it is super educational.” 2. System integration tests in a CI/CD pipeline “We want to demonstrate that we can perform click tests in the frontend in an existing environment and verify whether everything works together properly,” says Stef Noten. “We can currently run the necessary tests locally, so we are good on schedule. The next step is to also make this work in our build pipeline. At the end of the day, we hope we will be able to run the tests either manually or scheduled on the latest version of the backend and frontend .” 3. Onboarding portal/platform including gamification The members of this project team all started at ACA fairly recently. And that is exactly what brought them together, because their goal was to develop a platform that makes the onboarding process for new employees more efficient and fun . Dieter Vennekens shared his enthusiasm with us, stating, "We kicked off with a brainstorming session to define the platform's requirements and goals. Subsequently, we reviewed these with the key users to ensure the final product aligns with their expectations. Our aim is to establish the basic structure before lunch, allowing us to focus on development and styling intensively in the afternoon. By the day's end, our objective is to unveil a functional prototype. This project serves as an opportunity to showcase the capabilities of Low-Code .” 4. Automatic dubbing, transcription and summary of conversations Upon entering their meeting room, we found the project team engrossed in their work, and Katrien Gistelinck provided a concise explanation for their business. "Our project is essentially divided into two aspects. Firstly, we aim to develop an automatic transcription and summary of a conversation . Concurrently, we are working on the live dubbing of a conversation, although we're uncertain about the feasibility of the latter within the day. It might be a tad ambitious, but we are determined to give it a try." She continued, "This morning, our focus was on defining the user flow and selecting the tools we'll utilize. Currently, multiple tasks are progressing simultaneously, addressing both the UI and backend components." 5. Publiq film offering data import via ML Comprising six publiq employees and three from ACA, this team engaged in an introductory round followed by a discussion of the project approach at the whiteboard. They then allocated tasks among themselves. Peter Jans mentioned, "Everyone is diligently working on their assigned tasks, and we maintain continuous communication. The atmosphere is positive, and we even took a group photo! Collaborating with the customer on a solution to a specific challenge for an entire day is energizing. " "At the close of the day, our objective is to present a functional demo showcasing the AI and ML (Machine Learning) processing of an email attachment, followed by the upload of the data to the UIT database. The outcome should be accessible on uitinvlaanderen.be ." Peter adds optimistically, "We're aiming for the win." That's the spirit, Peter! 6. SMOCS, Low level mock management system Upon our arrival, the SMOCS team was deeply engrossed in their discussions, making us hesitant to interrupt. Eventually, they graciously took the time to address our questions, and the atmosphere was undoubtedly positive. "We initiated the process with a brief brainstorming session at the whiteboard. After establishing our priorities, we allocated tasks accordingly. Currently, we are on track with our schedule: the design phase is largely completed, and substantial progress has been made with the API. We conduct a status check every hour, making adjustments as needed," they shared. "By the end of the day, our aim is to showcase an initial version of SMOCS , complete with a dashboard offering a comprehensive overview of the sent requests along with associated responses that we can adjust. Additionally, we have high hopes that the customized response will also show up in the end-user application." 7. Composable data processing architecture This project team aims to establish a basic architecture applicable to similar projects often centered around data collection and processing. Currently, customers typically start projects from scratch, while many building blocks could be reused via platform engineering and composable data. “Although time flies very quickly, we have already collected a lot of good ideas,” says Christopher Scheerlinck. “What do we want to present later? A very complex scheme that no one understands (laughs). No, we aspire to showcase our concepts for realizing a reusable architecture , which we can later pitch to the customer. Given that we can't provide a demo akin to other teams, we've already come to terms with the likelihood of securing second place!" 8. Virtual employees This team may have been the smallest of them all, but a lot of work had already been done just before noon. “This morning we first had a short meeting with the customer to discuss their expectations,” Remco Goyvaerts explains. “We then identified the priority tasks and both of us quickly got to work. The goal is to develop a virtual colleague who can be fed with new information based on AI and ML . This virtual colleague can help new employees find certain information without having to disturb other employees. I am sure that we will be able to show something beautiful, so at the moment the stress is well under control.” Chatbot technology is becoming more and more popular. Remco sees this Ship-IT project as the ideal opportunity to learn more about applications with long-term memory. “The Ship-It Day is a fantastic initiative,” says Remco. “It's wonderful to have the opportunity to break away from the routine work structure and explore innovative ideas.” 9. Automated invoicing The client involved in this project handles 50,000 invoices annually in various languages. The objective is to extract accurate information from these invoices, translate it into the appropriate language, and convert it into a format easily manageable for the customer . “Although we started quite late, we have already made great progress,” notes Bram Meerten. "We can already send the invoice to Azure, which extracts the necessary data reasonably well. Subsequently, we transmit that data to ChatGPT, yielding great results. Our focus now is on visualizing it in a frontend. The next phase involves implementing additional checks and solutions for line information that isn't processed correctly." Bram expresses enthusiasm for the Ship-IT Day concept, stating, "It's fun to start from scratch in the morning and present a functional solution at the end of the day. While it may not be finished to perfection, it will certainly be a nice prototype." And the winner is …. 🏆 At 5 p.m., the moment had arrived... Each team had the opportunity to showcase their accomplishments in a 5-minute pitch, followed by a voting session where everyone present could choose their favorite. All teams successfully presented a functional prototype addressing their customer's challenges. While the SMOCS team may not have managed to visualize their solution, they introduced additional business ideas with the SMOCintosh and the SMOCS-to-go food concept. However, these ideas fell just short of securing victory. In a thrilling final showdown, the team working on the onboarding platform for ACA came out as the winners! Under the name NACA (New at ACA), they presented an impressive prototype of the onboarding platform, where employees gradually build a rocket while progressing through their onboarding journey. Not only was the functionality noteworthy, but the user interface also received high praise. Congratulations to the well-deserving winners! Enjoy your shopping and dinner vouchers. 🤩 See you next year!
Read moreWant to dive deeper into this topic?
Get in touch with our experts today. They are happy to help!

Want to dive deeper into this topic?
Get in touch with our experts today. They are happy to help!

Want to dive deeper into this topic?
Get in touch with our experts today. They are happy to help!

Want to dive deeper into this topic?
Get in touch with our experts today. They are happy to help!


